Finside 财芯

【AI+行动】 中兴新云×DeepSeek 未来已来:大模型如何重塑企业财务新生态

发表时间:2025-03-11 09:54


人工智能浪潮席卷全球,以DeepSeek为代表的大模型技术成为新一轮科技革命和产业变革的重要驱动力。中兴新云与DeepSeek深度协同,将大模型能力融合到财务核心场景,推出一系列“懂业务、会思考”的创新智能应用,开创财务管理智能化新模式。


财务流程自动化——智能交互与自动化支持


借助DeepSeek大模型的自然语言理解、多模态交互以及逻辑推理能力,财务流程自动化新的突破点已然显现。中兴新云创新引入智能采集、对话式指令报销、智能审核、智能对账、智能记账等五大智能应用,利用其智能交互与自动化支持能力,为财务流程的优化升级提供了有力支撑。


01 智能采集:多模态数据采集


智能采集可识别不同来源和格式的数据,包括文本、图像、音频等,并从中提取有效信息,将其导入中兴新云财务云信息系统和财芯平台。


突破传统OCR框式识别的局限,大模型具备语义理解、推理计算和规则处理等能力,能够识别非固定格式的数据,如餐饮小票、参会人数等。这不仅提升了数据采集的全面性和准确性,还为后续财务智能审核与分析奠定了坚实基础。


图片

▲ AI智能采集


02 DeepSeek报销系统:对话即流程,用户意图理解与智能交互


中兴新云费用报销系统深度整合AI技术,凭借智能识别与语义解析双引擎,提供智慧化报销体验。以“对话式交互、多模态识别、智能决策辅助”三大突破,重新定义费用管理范式。


员工只需拍照上传发票,系统依托DeepSeek实现秒级关键信息提取,智能解析用户语音或文字描述的需求,自动匹配企业报销规则与场景,实现"对话式费用报销"。


AI审批借助自然语言处理技术,准确理解用户意图,支持语音和文本输入。在审批流程中,利用多轮对话能力智能提示审批条件,显著提升审批效率,重新定义了领导审批的体验。


图片

▲ AI审批


>>了解详情:中兴新云×DeepSeek:AI报销+审批,开启“对话式报销”新时代


03 智能审核:“规则+语义+意图”多维AI审核


智能审核可根据用户自定义的规则模型,自动识别发票、合同等单据中的关键信息,结合企业管理规则进行风险预警。整个过程确保单据审核高效进行,同时实现审核结果自动反馈、风险实时预警以及模型动态优化,构建了无需人工值守的智能财务审核中枢。



▲ AI智能审核


>>了解详情:中兴新云×DeepSeek:AI智能审核开启黑灯共享新时代


04 智能对账:高效推理与数据匹配


智能对账依托DeepSeek的高效推理能力,通过语义理解对账规则,实现营收稽核、银企对账等对账场景的自动勾稽,快速生成对账结果,显著提升对账效率。同时,通过对账模型识别业务异常,出具相关分析报告。


图片

▲ AI智能对账


05 智能记账:会计引擎升级,自动化账务处理


智能记账能够通过自然语言的会计核算规范,实现从表单到记账凭证的自动数据转换,识别业务单据中的关键信息,生成会计分录并完成账务处理。此外,可基于自然语言的记账规则,实现对系统记账分录的正确性、合规性检查。



财务数据分析与决策:智能数据探索,解锁数据价值


中兴新云借助大模型技术的计算与分析能力,推出智能问数、智能算数、智能分析等智能应用,降低数据分析的门槛,致力于为企业提供深度的数据分析及决策支持。


01 智能问数:对话式数据分析


智能问数作为智能财务分析助手,轻松实现网页数据的提炼总结、统计分析、交互问答。告别以往依赖财务人员手工导出数据或IT人员后台提取待分析数据的繁琐过程,实现以聊天互动的方式轻松获取数据分析信息。



▲ AI智能问数


智能问数能力包括:通过自然语言交互,自动识别表单、台账、大屏等网页数据,迅速调用大模型提取并总结核心数据与逻辑,生成包括报告、脑图及统计图表在内的多样式分析结果。运用大模型微调融入财务分析专业知识,实现财务场景的风险预警、数据预测和决策建议。


02 智能算数:数据质量与指标分析


中兴新云数智化平台——财芯,深度融合大模型能力,打造DeepSeek算子,结合财芯平台的数据分析流程自动化能力,助力数据分析人员实现数据质量自动校验、财务指标自动计算,支持开发无限模型场景,减低数据分析门槛,提升数据分析灵活性和效率。



▲ AI智能算数


智能算数能力包括:基于输入数据自动进行格式、类型、长度等技术属性的质量校验,并高亮显示不符合要求的数据;根据预设的输入参数,自动计算财务通用指标;运用大模型自动生成Python代码,支持更广泛的分析场景。


>>了解更多中兴新云财芯×DeepSeek:AI解码数据,智能重塑分析


03 智能分析:数据分析报告与报表检查


借助AI大模型的推理与分析能力,结合报表指标提示词技术,系统可完成各类标准财务指标一键生成,例如,一利五率、杜邦分析等。同时,可基于报表模板自动检验数据间的逻辑关系,发现潜在错误,通过智能化的数据检查保障报表的准确性。


财务人员只需轻松使用自然语言交互,即可启动深度AI分析,自动生成详尽的数据描述总结、分析报告以及可视化图表。通过智能化数据分析,快速把握财务状况的核心脉络,提供决策建议。



▲ AI智能分析


智能问答:私域知识库,快速知识响应


当前,企业面临着海量信息管理和知识共享的挑战。问答智能应用借助小样本学习能力,基于客户个性化知识库进行简单训练,即可构建知识图谱并快速上线应用,能够快速适配新业务场景。通过对企业知识库的深度学习和监督微调,模型能够准确理解用户问题的语义,并将其映射到知识图谱上。结合上下文推理,模型生成准确、详细的答案,支持复杂的多步推理问题和多轮追问。例如,可用于公司制度、财务知识、税务政策、税务政策问答等应用场景。


01 公司制度问答


图片

▲ 公司制度问答


将企业内部的财务制度文件、管理规定及相关业务流程文档导入智能问答,大模型整合企业知识库与公共信息,可快速、准确地回答关于公司制度的问题,并提供制度内容的直接来源,确保信息的权威性和准确性。


例如进行集团报销制度与子公司报销制度的差异比对,差旅政策问答,财务制度与流程问答等场景,相比传统关键词检索,答案精准度大幅提升。可不断上传企业个性化规定制度,定期更新企业知识库。


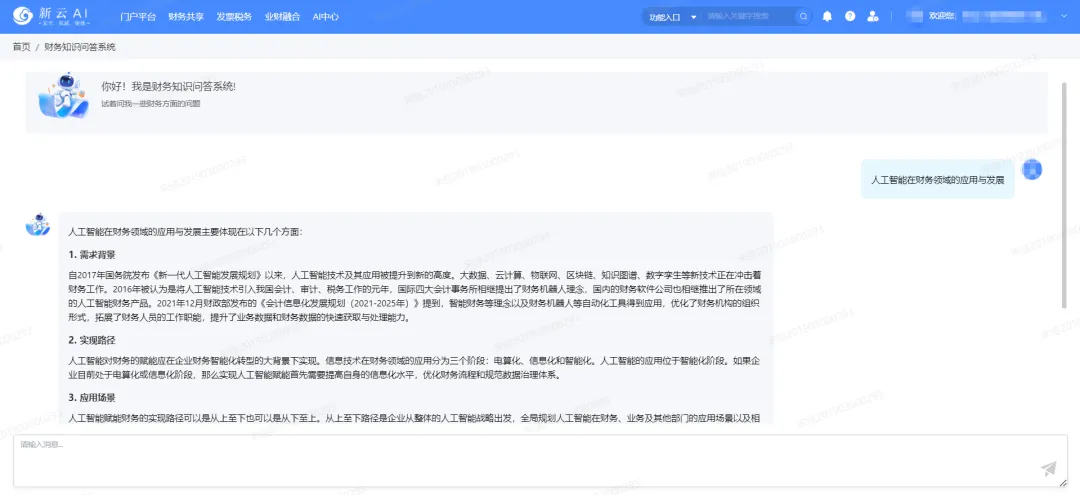
02 财务知识问答


汇集会计准则、行业研究、专业期刊、案例等资料,形成财务知识库,例如会计政策、司库管理、财务数字化、智能财务应用等知识库。


图片

▲ 财务知识问答


03 税务政策问答


汇集全面的税务法规库,实时更新并准确解读最新的税务政策。不仅能够解答税务法规问题,还能提供税务风险防控建议和操作指引,帮助企业和财务人员及时应对税务变化,降低税务风险。


图片

▲ 税务政策问答


未来,随着DeepSeek等大模型技术在财务管理场景的深度应用,财务系统将不再局限于记录数字,它将借助智能算力,将海量数据转化为对企业经营决策有价值的信息。中兴新云作为中国财务数智化领域的创新先锋,致力于全面融合DeepSeek大模型能力,实现财务场景的创新落地,助力企业“AI+”行动的全面提速。

分享到: